
Robotersteuerung & Digital Twin
-
Neue Connext-DDS- und ROS-2-Benchmarks
Tests zu Open-Source-ROS-2-Benchmarks vergleichen die Leistung von Connext DDS mit anderen DDS-Implementierungen unter Verwendung bekannter Benchmarks, wie sie etwa in der Open Robotics ROS 2 Nightly CI Build Farm verwendet…
-
Drag&Bot unterstützt jetzt MZ-Serie von Nachi
Drag&Bot unterstützt jetzt MZ-Serie von Nachi In der cloud-basierten Simulationsumgebung von Drag&Bot können jetzt auch Roboter von Nachi mit den CAD-Modellen der individuellen Roboterzelle des Kunden sowie Standardkomponenten aus dem…
-
Data Analytics für Roboteranwendungen
Robotersysteme und kollaborierende Roboter bringen mittelständischen Produktionsbetrieben messbare Vorteile. Sie verbessern Fertigungsabläufe und erzeugen darüber hinaus wertvolle Daten, die zu weiteren kontinuierlichen Qualitäts- und Effizienzverbesserungen beitragen. Die wachsende Zusammenarbeit von…
-
Virtuelle Inbetriebnahme und Simulation mit iPhysics von Machineering
Maschinen und Anlagen werden für alle Branchen immer komplexer und die entsprechenden Durchlaufzeiten immer kürzer. Daher ist es für Unternehmen immer wichtiger, die Prozesse in einem Projekt effizienter zu gestalten.…
-
Wandelbots: Tracepen-Update für das Roboterschweißen
Wandelbots: Tracepen-Update für das Roboterschweißen Wandelbots hat ein Produkt-Update für seinen Tracepen bekannt gegeben. Mit der Welding Edition lässt sich die Teaching-Lösung nun auch für den komplexen Vorgang des Roboterschweißens…
-
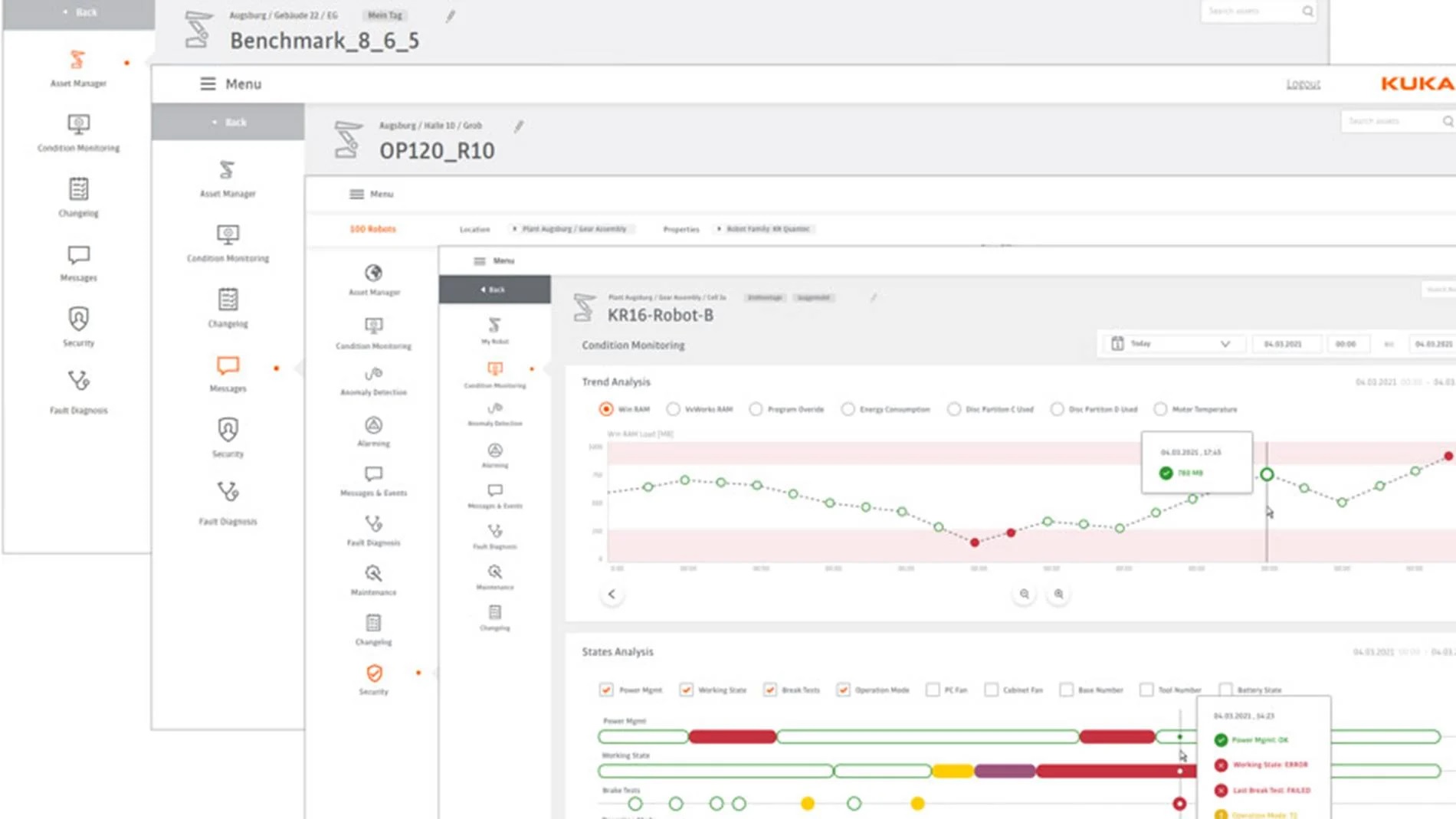
Software-Plattform zur Überwachung von Roboterflotten
Software-Plattform zur Überwachung von Roboterflotten Die IIoT-Plattform iiQoT von Kuka liefert Zustandsdaten für Roboterflotten in Echtzeit. Ab Ende 2021 ist die Software zunächst als Cloud-Lösung erhältlich und soll neues Potenzial…
-
Offline-Programmierung für Schweißroboter
Der Trend zu immer stärker individualisierten Produkten führt beim Lichtbogenschweißen zu steigenden Produktvarianten bei gleichzeitig sinkenden Stückzahlen. Der Einsatz von roboterbasierenden Anwendungen wird daher kontinuierlich zunehmen und insbesondere kleine Losgrößen…
-
3D-Simulationssoftware im Automobilbau
3D-Simulationssoftware im Automobilbau Yutaka Electronics Industry, ein japanischer Systemintegrator für Roboter, setzt für die Integration von automatisierten Produktionslinien die 3D-Simulationssoftware Fastsuite E2 von Cenit ein. Das Kerngeschäft der Yutaka-Unternehmensgruppe ist…
-
Bediengeräte für Roboter
Bediengeräte für Roboter Kein Roboter ohne Teach Pendant. Doch während das Bediengerät ursprünglich immer vom Hersteller der Kinematik kam, sind auf dem Markt zunehmend Fabrikate von Drittherstellern zu finden. Ein…
-
Ein Handbediengerät für viele Anwendungen
Ein Handbediengerät für viele Anwendungen Keba liefert mit dem KeTop T15x Safe Wireless eine flexible HMI-Lösung für produzierende Unternehmen. Das mobile Handbediengerät ermöglicht in Kombination mit der Basisstation CB410 den…















